DefiLlama and TVL: How to Read DeFi Liquidity

Что показывает TVL и как DefiLlama помогает находить сильные проекты. Гид по анализу ликвидности, сетей и протоколов в DeFi.

A breakdown of DefiLlama: TVL, liquidity dynamics, stablecoin distribution, and chain analytics. How to read data and understand DeFi trends.

Content

A token’s price and its market cap only show exchange movement; they don’t reflect where users actually deposit assets. DefiLlama, the largest aggregator of decentralized finance data, is the right tool for this task.

With DefiLlama you can:

  • see how much liquidity is locked across different networks and protocols;
  • understand where funds are flowing and which blockchains are getting the most activity;
  • assess the overall state and key trends of the DeFi market by the TVL metric.

DefiLlama shows where real assets are concentrated. This tool helps analyze the resilience of networks and protocols and becomes the next step after CoinMarketCap and CoinGecko for those who want a deeper understanding of crypto project liquidity.

What DefiLlama is and how it works

DefiLlama is an independent platform fully dedicated to DeFi projects. Unlike CoinMarketCap, it isn’t limited to tracking prices. The main goal of the defi llama aggregator is to show real liquidity and the total volume of assets that users have locked in smart contracts.

How the DefiLlama aggregator works:

  • The platform tracks more than 200 blockchains — from Ethereum and TRON to modern L2 networks. It collects data on thousands of protocols, including DEX exchanges, lending services, and bridges.
  • The information is taken directly from the blockchain. These are on-chain data that can’t be forged and that reflect the current state of the ecosystem.
  • Data updates happen almost in real time. All charts and rankings show fresh deposits and withdrawals, so users always see the up-to-date picture.

The service is valued for honest data and complete independence from exchanges and funds. Analysts and media such as Messari, Binance Research, and CoinDesk rely on DefiLlama’s data. Thanks to this, the defi llama ranking is considered one of the most accurate in the industry.

What TVL is in simple terms

TVL (Total Value Locked) shows how much capital users hold in the smart contracts of a specific protocol or network. This metric indicates how in-demand a project is and how much market participants trust it.

What tvl defi is is best seen in the amount of liquidity users deposit into a protocol. The more assets remain in smart contracts, the higher the trust in the project and the more resilient its economy.

A cryptocurrency’s TVL reflects interest in the ecosystem and shows how actively tokens are used within DeFi. This metric helps reveal where activity is truly concentrated and where chart numbers aren’t backed by user actions.

When TVL changes

  • When the metric grows, users add new assets to protocols. This happens when a project becomes more profitable or more popular.
  • When it declines, participants withdraw liquidity. This occurs after reward programs end or during a market downturn.

What the size of TVL depends on

  • The real volume of deposits — that is, how much capital users added or withdrew.
  • The price of tokens held in contracts. If a project has 1,000 ETH locked and the coin’s price doubles, TVL in dollars will increase even without new deposits.

For an objective analysis, it’s worth considering not only the dollar equivalent, but also the quantity of the tokens locked. On DefiLlama these data are available for almost all protocols where statistics are open to users.

How to read the data on the DefiLlama page

In the updated DefiLlama, the main screen is now the Home section, which replaced the old Overview. This page shows the total TVL across the entire DeFi market. The interface is simple, the data update almost instantly, so even a beginner can figure it out.

To understand how to read tvl and use these data for analysis, it’s enough to open the platform’s main tabs.

Main sections on DefiLlama

  • Chains shows a ranking of blockchains by liquidity volume. Here you can see which ecosystems attract the most capital. In 2025 the leaders consistently include Ethereum, Tron, BSC, Arbitrum, and Solana.
  • Protocols displays the top defi protocols by locked assets. Among them are Uniswap, Curve, Lido, as well as key projects in the TRON network — JustLend TVL and Sun.io TVL.
  • Change (1D/7D/30D) helps track liquidity growth and decline over different periods.
  • Stablecoins shows the distribution of stablecoins across networks. In this section, you can see how the share of USDT TRC20 defi is growing in the overall liquidity structure.
  • The Yield, Lending, and DEX sections let you conveniently group projects by type — pools, lending services, and exchanges.

Thanks to its thoughtful structure, DefiLlama is easy to use even for complex analysis. A user immediately sees which networks are developing faster, which protocols are growing, and where liquidity is leaving.

DL [Blockchain ranking by total value locked (TVL) on the DeFiLlama analytics platform.]

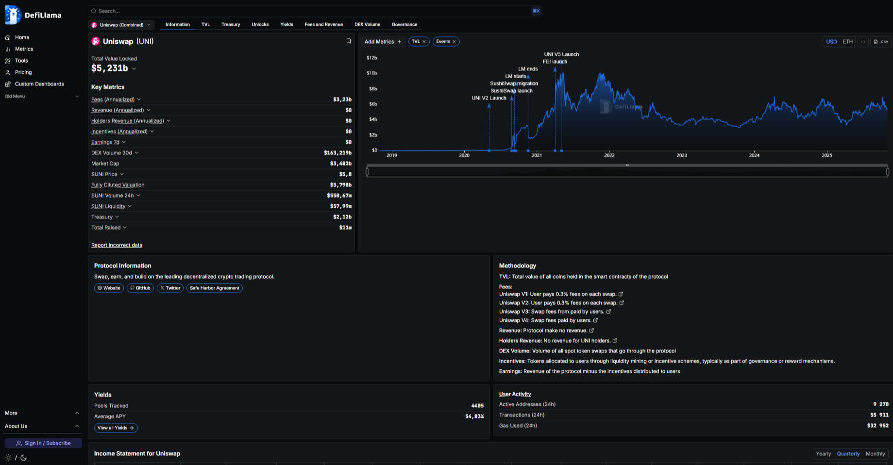
How to use TVL to analyze projects

The tvl defi metric helps you understand how large and resilient a project is. It shows user trust and the amount of liquidity they are willing to keep inside a protocol. But to draw the right conclusions, a single TVL value isn’t enough. It gives a real picture only together with other data, especially when you factor in trading volume.

Key ratios to watch

  • When TVL is high but trading volume is low, liquidity is considered dormant. Funds sit inside the protocol but aren’t used actively. They lie in pools or staking without generating movement and demand.
  • When TVL grows together with trading volume, the project shows healthy development. Users come not only for farming; they trade, borrow, and use the protocol’s features.

This ratio is considered the best indicator of a project’s viability and reflects defi liquidity analysis in action. By regularly monitoring these data, you can quickly determine which protocols are developing and which are losing activity.

DL2 [Analytics page of the Uniswap protocol on the DeFiLlama platform.]

What the Stablecoins section shows

Many beginners skip the TVL Stablecoins section, which is a big mistake because it’s one of the most revealing dashboards on DefiLlama. It shows not just the total market cap of stablecoins, but their real distribution across networks.

Here you can see USDT’s dominance and the growing popularity of USDC or DAI. More importantly, you can filter the data by a specific stablecoin or network.

If you look at the distribution of USDT, you’ll immediately see that the TRON network is the absolute leader by the volume of USDT TRC-20 in circulation. This, by the way, makes TRON’s TVL particularly resilient, since a significant share of its liquidity is backed not by volatile tokens but by stable dollars.

These data confirm that today TRON is one of the main networks for settlements, transfers, and working with USDT TRC-20 defi.

DL3 [The “Stablecoins” section on DefiLlama, filtered by USDT, clearly showing TRON network dominance.]

Active work with DeFi and USDT TRC-20 on the TRON network requires Energy and Bandwidth resources. To avoid burning TRX on every transaction, you can use Tron Pool Energy.

  • Savings up to 65%. Renting energy is much cheaper than burning TRX to pay fees.
  • Unlimited transfers. You can execute transactions even without holding TRX on balance (with the Unlimited connection).
  • Instant delivery. Energy is credited to your wallet immediately after payment.
  • 24/7 support.

Want to know how much you’ve already spent on fees? Use the expense calculator and evaluate how cost-effective it is to use Tron energy.

Cut your USDT TRC-20 costs with Tron Pool Energy. Safe, transparent and optimized for every transaction. Save up to 65% on USDT TRC-20 transfers with Tron Pool Energy — a safe and reliable way to reduce network costs.

How to find and analyze a specific protocol

DefiLlama helps you study specific projects and compare them with each other. The data search is straightforward, so any user can figure it out. To understand where to view tvl and how to quickly assess a protocol’s state, take a few steps.

How to analyze a project on DefiLlama

  1. Enter the name in the search bar. For example, JustLend TVL is the main lending protocol on the TRON network. Or Sun.io TVL, the largest decentralized exchange in the same ecosystem.
DL4 Screenshot of the JustLend DeFi protocol page on the analytics platform.)

2. Open the project page and review the key metrics.

DL5 (Screenshot of the JustLend protocol page — a lending service on the TRON network.)

3. The TVL chart shows whether liquidity is growing or staying flat.

DL6 (Defillama chart: TVL and Events USD TRON dynamics (2022–2025))

4. The Deposits section reflects how much capital users are actually depositing and withdrawing.

5. If the project operates on multiple networks, note where the main TVL is recorded.

DL7 (Defillama dashboard: Cost, balances, and token breakdown analytics (2022–2025))

6. The column with the percentage change shows how liquidity has changed over the week.

DL8 (JustLend cryptocurrency pools: TVL and APY statistics.)

7. In the Compare tab you can match a protocol against competitors — for example, compare JustLend TVL and Aave to see the difference in scale and dynamics.

DL9 (Comparison of the JustLend and Aave DeFi protocols: TVL, Fees, and Revenue statistics)

This approach lets you quickly identify which projects are growing and which are losing activity. DefiLlama makes this process simple and visual, so even complex data are easy to digest.

How DefiLlama helps spot trends

Any defi analytics 2025 is built on observing where liquidity moves. DefiLlama helps you see these flows and understand which networks and protocols are currently developing faster than others.

Tools that show capital movement

  • Trending Protocols highlights projects with the most notable TVL growth over the past week.
  • New Projects lets you track new protocols that are just starting to gain liquidity.
  • The Chain section shows which networks are growing more actively. Here you can sort blockchains by TVL change over seven or thirty days and immediately see where user interest is strengthening.

These data help you gauge market sentiment. If TVL is rising while trading volumes are declining, capital is likely waiting for new events. When both parameters rise simultaneously, it signals real demand and an active market phase.

TVL metric limitations and risks

The TVL metric provides useful information about a project’s condition, but it doesn’t show the whole picture. When working with DefiLlama, you should consider several limitations to avoid hasty conclusions.

What to pay attention to when evaluating TVL

  • A high TVL doesn’t mean real profit. A protocol can hold large volumes of assets without generating income for its users or token holders.
  • TVL growth is often tied to the token price. When a project’s native coin appreciates, the total TVL in dollars also rises, even without new deposits.
  • Some projects artificially inflate statistics. They may count internal tokens or double-count the same asset in different parts of the ecosystem.

A cryptocurrency’s TVL remains an important indicator, but it should be considered together with other metrics. Comparing it with trading volumes, user activity, and protocol revenue yields a more accurate picture of a project’s real state.

Conclusions

DefiLlama has become a truly useful tool for those who want to understand the market more deeply than simple price watching on CoinMarketCap allows. The platform shows accurate on-chain data and helps reveal where assets actually are within the ecosystem.

The TVL metric is considered one of the main signs of resilience and trust in a DeFi protocol. It shows liquidity concentration and helps spot trends when capital moves from one network to another or from project to project.

Using DefiLlama together with CoinMarketCap and CoinGecko lets you see the full market picture. This approach reveals not only market capitalization, but also the real movement and utilization of assets within DeFi.

FAQ

  • What is TVL in DeFi in simple terms

    It’s the sum of assets that users have locked in smart contracts. The higher the TVL, the more money is actually working inside protocols and the higher the trust in projects.

  • How to use the DefiLlama website

    Open the site and choose the needed tab — Chains for networks or Protocols for projects. Look where liquidity is higher and how it changes over time.

  • How to know if a project is liquid

    A liquid project has a rising TVL and increasing trading volumes. That means users not only deposit funds but actively use them.

  • Why TVL falls or rises

    TVL rises when users add assets or when token prices increase. It falls if liquidity is withdrawn or the market dips.

  • What does “TVL by networks” mean

    It’s the distribution of liquidity across blockchains. On DefiLlama you can see which networks concentrate the main assets.

  • Where to view TRON and USDT TRC-20 liquidity

    On DefiLlama, open the Stablecoins tab and select TRON or USDT. There you can see how much liquidity the network has and what share is USDT TRC-20.

  • How to find which projects are currently gaining TVL

    Go to the Trending Protocols section. It shows protocols with the fastest TVL growth over recent days.

  • How to reduce fees when working with DeFi on TRON

    Use the Tron Pool Energy service. It lets you pay for network resources more cheaply and save up to 65% on each transaction.